Si vous voulez savoir quels sont les meilleurs moments pour streamer sur Twitch, eh bien vous nâĂȘtes pas seuls, câest une question qui revient trĂšs souvent. Donc pour les besoins de cette vidĂ©o je suis parti de zĂ©ro et jâai analysĂ© de nombreuses statistiques pour essayer de voir quels Ă©taient les meilleurs horaires de stream, les meilleurs jours, combien de temps faut-il streamer, Ă quelle frĂ©quence⊠Bref, toutes ces questions que vous vous posez en tant que streamers.
Hello YouTube câest Tom, jâespĂšre que vous allez bien, bienvenue sur cette chaĂźne qui vous propose du contenu sur tout ce qui touche de prĂšs ou de loin au streaming ! Plus de 140 vidĂ©os Ă dĂ©couvrir, et si vous ne voulez pas rater les prochaines, nâhĂ©sitez pas Ă vous abonner Ă la chaĂźne et activer toutes les notifs, câest gratuit, ça fait plaisir.
Donc quels sont les meilleurs moments pour streamer sur Twitch ? On va tenter de répondre à cette question globale en divisant la vidéo en plusieurs parties, en plusieurs petites questions :
- quels sont les meilleurs jours pour streamer ?
- quels sont les meilleurs horaires pour streamer ?
- combien de temps faut-il streamer ?
- combien de jours faut-il streamer ?
- peut-on streamer plusieurs fois par jour ?
- planning ?
Les meilleurs jours pour streamer
Alors pour dĂ©finir les meilleurs jours de stream, jâai regardĂ© les statistiques de quelques jeux que jâestime ĂȘtre adaptĂ©s pour se dĂ©velopper sur Twitch. Donc libre Ă vous de reproduire ça avec dâautres jeux si vous voulez.
Je suis donc allĂ© sur le site TwitchTracker.com et jâai regardĂ© les donnĂ©es du jeu Genshin Impact sur les 6 derniers mois pour limiter au maximum lâimpact quâont pu ou quâauraient pu avoir les Ă©ventuels boost apportĂ©s par des trĂšs gros streamers. Donc premier constat, il y a des jours dans la semaine oĂč il y a plus de viewers : mardi, mais surtout mercredi et vendredi. En revanche, on voit aussi que le mercredi est le jour oĂč il y a le plus de chaĂźnes qui diffusent ce jeu, donc ce nâest pas forcĂ©ment intĂ©ressant.

Pour que ce soit plus parlant, jâai fait un rapport entre le nombre de viewers et le nombre de chaĂźnes, et jâobtiens un tableau tout bĂȘte, dans lequel on constate que le jour oĂč il y a le plus de viewers par chaĂźne sont clairement le mardi et le vendredi. Le mercredi sâen sort bien mais plus de compĂ©tition car plus de chaĂźnes. Et le samedi et le jeudi ne donnent pas de bons rĂ©sultats.

Autre exemple avec Dead by Daylight. Les jours les plus intĂ©ressants semblent ĂȘtre le mardi et le lundi, et les pires jours sont, comme souvent, le week-end puisquâil y a toujours plus de streamers connectĂ©s le week-end.

Pour le fun jâai fait la mĂȘme chose avec la catĂ©gorie Just Chatting. Bon, la pour le coup la multitude de streamers Ă©voluant dans cette catĂ©gorie et le fait que certains nây passent que trĂšs vite avant de lancer un jeu, tout ça fait que les donnĂ©es ne sont pas forcĂ©ment trĂšs pertinentes, mais en gros voilĂ ce que ça donne : moins de viewers le vendredi et le samedi, pic de chaĂźnes sur ces mĂȘmes jours, donc logiquement, le ratio viewers/chaĂźne nâest pas faveur de ces deux jours-lĂ et profite au lundi et au mardi.

Ensuite, jâai croisĂ© ces donnĂ©es avec celles du site Sullygnome qui permet en plus dâaffiner par langue, donc jâai choisi Ă©videmment les streams en langue française et sans entrer dans le dĂ©tail jâai obtenu des rĂ©sultats sensiblement Ă©quivalents.

Et donc au final, il nây a pas un jour magique universel qui conviendrait Ă tous les jeux, mĂȘme si le mardi revient souvent en tĂȘte, allez savoir pourquoi⊠Mais tout dĂ©pendra du jeu, sur LoL ça sera mieux de streamer le week-end par exemple⊠Alors ça ne veut pas dire quâil faut absolument streamer tel jour ou ne pas streamer le dimanche, chaque cas est unique et ces statistiques ne donnent quâune tendance. Mais si vous ĂȘtes un peu curieux, rien ne vous empĂȘche de tester diffĂ©rents jours pour vos streams ou de regarder quels jours pourraient ĂȘtre mieux adaptĂ©s Ă tel ou tel jeu !
Les meilleurs horaires pour streamer
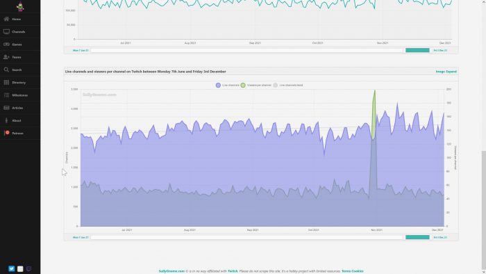
Donc maintenant on va passer aux horaires, grande question lĂ  encore⊠Quelles sont les heures les plus propices pour faire les meilleures audiences sur Twitch ? Eh bien lĂ  encore jâai regardĂ© un peu ce que ça donnait sur TwitchTracker et sur Sullygnome.
On peut utiliser deux types de donnĂ©es ici : le nombre de chaĂźnes Twitch qui sont en live (streamers), et le nombre dâutilisateurs prĂ©sents sur Twitch (viewers). Car si on se contentait de streamer quand il y a moins de concurrence, on streame la nuit et on nâen parle plus, sauf que la nuit, il y a aussi moins de viewers. Donc lâidĂ©e câest de trouver le bon compromis entre la concurrence et le nombre dâutilisateurs sur Twitch.
Donc si je regarde la courbe du nombre de viewers moyens, le premier constat câest quâil y a quasiment systĂ©matiquement un drop de viewers vers 21h-22h. Jâai regardĂ© les statistiques globales, les statistiques par jeu, et quasiment Ă chaque fois, tous les jours, aprĂšs ces heures-lĂ , chute de viewers. Sur les statistiques globales, câest expliquĂ© en partie car il y a aussi moins de streamers qui streament aprĂšs 22h, donc jusquâici câest logique. On remarque aussi une petite hausse des streams Ă nouveau vers 2-3h du matin, donc pas forcĂ©ment le bon plan de streamer Ă ces heures-lĂ vu quâil y a de moins en moins de viewers.
Maintenant, si je me concentre sur un jeu, est-ce que les tendances gĂ©nĂ©rales vont sâappliquer ? Eh bien on va regarder ça sur Genshin Impact, en utilisant les statistiques des 7 derniers jours. Pour les viewers, on constate grosso modo deux pĂ©riodes intĂ©ressantes : entre 9h et 13h, puis entre 17h et 22h. Avant, aprĂšs et entre ces deux plages, il y a moins de viewers. Et pour les streamers, il y en a le plus entre 17h et 22h. Donc mĂȘme si ce crĂ©neau propose plus de viewers, vu quâil y a Ă©normĂ©ment de concurrence, ce nâest pas forcĂ©ment un bon plan. En revanche, sur la plage du matin, on a beaucoup moins de streamers en live, alors quâon a en parallĂšle un petit pic de viewers. Niveau rentabilitĂ©, ça serait donc plus intĂ©ressant de streamer du Genshin Impact entre 8-9h et 13-14h !

Ăvidemment, lĂ encore ça dĂ©pendra du jeu. Mais câest vrai que dâune maniĂšre gĂ©nĂ©rale, les streams matinaux fonctionnent encore bien. Ajoutez à ça la possibilitĂ© dâappliquer ces horaires aux jours les plus propices et ça peut donner quelque chose de vraiment pas mal.
Combien de temps faut-il streamer ?
Du coup on passe Ă  la question suivante : combien de temps faut-il streamer ? Alors lĂ , pas besoin de statistiques, dâexpĂ©rience je peux vous dire que si vous streamez moins de deux heures, ça ne sera pas assez. Votre temps de prĂ©sence en ligne devient intĂ©ressant Ă  partir de 3 heures de stream, pour que les viewers puissent avoir le temps de vous trouver et pour permettre entre autres au systĂšme de recommandations de Twitch de se mettre en place.
Des valeurs quâon retrouve assez souvent indiquent une durĂ©e de 3 Ă  5 heures de stream. Je suis totalement en accord avec ces valeurs. En dessous, comme on lâa dit, câest vraiment trop court, et au-delĂ  on commence Ă  perdre un peu le rendement entre le temps passĂ© en stream et la dĂ©couverte par les viewers. Alors Ă©videmment, vous pouvez streamer plus, mais trĂšs honnĂȘtement, je ne pense pas que ça soit trĂšs utile. Sauf cas exceptionnel bien sĂ»r.
Combien de jours faut-il streamer ?
Dans le mĂȘme ordre dâidĂ©e, on peut se demander combien de jours il serait intĂ©ressant de streamer par semaine ? Partant du principe que vous dĂ©marrez sur Twitch, je lâai dĂ©jĂ dit Ă plusieurs reprises mais je le rĂ©pĂšte : ne streamez pas tous les jours 8h par jour, ça ne sert Ă rien ! Je sais pertinemment pourquoi certains font encore ça, ils se disent quâen Ă©tant en live le plus possible, les gens les dĂ©couvriront plus facilement, et sur le papier câest pas faux. Mais la façon dont fonctionne Twitch ne permet plus de faire ça.
Le grind Ă lâancienne câĂ©tait encore valable en 2015 quand il y avait moins de streamers et donc moins de concurrence, mais lĂ câest trop tard, aujourdâhui en faisant ça vous allez simplement perdre du temps, un temps prĂ©cieux avec lequel vous pourriez rĂ©flĂ©chir Ă comment produire du contenu en dehors de Twitch. Contenu qui participera Ă votre prĂ©sence hors-ligne, câest-Ă -dire la majeure partie du temps en fait. Je reprends toujours le mĂȘme exemple, mais depuis presque deux ans, Ă chaque fois que je demande dans mon chat Twitch comment les gens mâont connu, les trois quarts si ce nâest plus rĂ©pondent que câest grĂące Ă YouTube.
Alors un petit bĂ©mol tout de mĂȘme, ceci sâapplique vraiment Ă ceux qui se lancent lĂ , si vous ĂȘtes streamer dĂ©jĂ en place avec une commu dĂ©jĂ Ă©tablie, peu importent la frĂ©quence des streams, vous aurez toujours votre noyau de fidĂšles. Mais vraiment pour ceux qui dĂ©marrent, Ă titre personnel je trouve que 3 streams par semaine câest dĂ©jĂ pas mal si vous crĂ©ez du contenu Ă cĂŽtĂ©.
Peut-on streamer plusieurs fois par jour ?
Une autre question qui revient assez souvent, câest de savoir si on peut streamer plusieurs fois par jour. Ă titre personnel je ne suis pas fan, mais ça reste envisageable. AprĂšs si vous un stream de 13h Ă  16h et que vous en relancez un Ă  17h, ça nâest pas trĂšs logique, mais si vous voulez proposer plusieurs types de contenu ça peut ĂȘtre une idĂ©e Ă  creuser. Un petit jeu de 9h Ă  midi, lĂ  oĂč ça fonctionne le mieux, et un peu de Just Chatting de 18h Ă  21h, pourquoi pas !
Dans tous les cas, je ne peux pas vous dire que câest lâidĂ©e du siĂšcle ou que câest quelque chose Ă  Ă©viter absolument, ça pour le coup il faudra tester par vous-mĂȘmes, mais encore une fois, si les crĂ©neaux sont suffisamment espacĂ©s, ça peut se tenter.
Un planning régulier !
Dans tous les cas, que vous dĂ©cidiez de streamer tel ou tel jour, Ă telle ou telle heure, X jours par semaine, ce qui sera le plus important câest dâĂ©tablir un planning. On a tendance Ă dire quâune des clĂ©s du succĂšs sur YouTube câest la rĂ©gularitĂ©, eh bien câest pareil pour le stream. Fixez-vous un planning, et tenez-le ! Personnellement jâai dĂ» revoir mon planning car je nâarrivais plus Ă assurer 3 streams par semaine, et Dieu sait que jâaimerais streamer davantage. Mais du coup, pour lâinstant, je nâai gardĂ© quâun crĂ©neau, celui du dimanche soir durant lequel je fais des analyses de chaĂźnes Twitch, ça fonctionne plutĂŽt bien dâailleurs, mais lâimportant câest de ne pas le rater !
Donc sâil y a bien quelque chose sur lequel vous devez passer du temps, câest votre planning. Il faudra peut-ĂȘtre tĂątonner au dĂ©but pour trouver la bonne organisation, mais une fois que câest dĂ©cidĂ©, respectez vos engagements, soyez rĂ©guliers et comme ça vous pourrez crĂ©er un rendez-vous avec vos viewers, câest aussi simple que ça.
AprĂšs, rien nâempĂȘche de faire un stream spĂ©cial hors planning, du moment que vous lâannoncez suffisamment Ă  lâavance ça ne pose pas de problĂšmes. Par contre, si vous lancez un stream sauvage, ne vous Ă©tonnez pas si les habituĂ©s ne viennent pas.
Dernier point, nâhĂ©sitez pas Ă remplir votre planning directement sur votre chaĂźne Twitch, ça paraĂźt tout bĂȘte mais comme ça les gens pourront voir facilement vos jours et horaires de stream. Vous pouvez dâailleurs mettre plusieurs blocs les uns Ă la suite des autres et les viewers pourront mĂȘme demander Ă recevoir une notif en particulier !
Ultime conseil
Alors ça fait un peu too much de se dire quâon doit chercher les meilleurs jours pour chaque jeu, regarder quels sont les horaires qui fonctionnent, etc. Mais dâune part, rien ne vous oblige Ă le faire, vous pouvez totalement expĂ©rimenter en mettant votre doigt dans le cul du coq, et dâautre part ce nâest pas une garantie de succĂšs non plus, quâon soit bien dâaccord. Mais Ă lâheure oĂč de plus en plus de streamers dĂ©barquent sur Twitch, ça peut ĂȘtre intĂ©ressant dâessayer dâadopter une stratĂ©gie plutĂŽt que de se laisser porter par le vent.
Et dernier point, une fois que vous aurez dĂ©fini vos jours de stream, planifiez votre contenu Ă lâavance. LĂ aussi certains vont se dire « Wow il est relou TomTom, il veut nous faire bosser ou quoi ? ». Bah oui, je veux vous faire bosser, si vous regardez cette vidĂ©o, câest que vous avez envie de vous dĂ©velopper sur Twitch, sinon vous streamez aux horaires que vous voulez et on nâen parle plus. Donc partant de ce principe, jâestime quâil est important que vous preniez conscience que le streaming ce nâest pas quâun loisir. Et planifier votre contenu en live, câest peut-ĂȘtre ce qui fera la diffĂ©rence entre vous et quelquâun qui streame au pifomĂštre. Et lĂ encore, ça ne garantit pas le succĂšs, mais autant mettre toutes les chances de notre cĂŽtĂ©, enfin câest ma façon de voir les choses.
Â
En tout cas, si vous ĂȘtes arrivĂ©s Ă cet instant prĂ©cis de la vidĂ©o, nâhĂ©sitez pas Ă Ă©crire un petit commentaire sous la vidĂ©o YouTube pour voir si vous partagez cette analyse ou si vous avez une autre opinion, câest toujours intĂ©ressant de confronter les idĂ©es, câest ça qui fait avancer. Du coup si vous avez des questions sur ce sujet ou tout autre sujet liĂ© au streaming, je vous rappelle que vous pouvez venir me les poser dĂšs que je suis en live sur Twitch, et pour les questions plus techniques, rendez-vous sur le Discord communautaire, lisez bien les rĂšgles pour dĂ©bloquer les salons de discussion et on vous rĂ©pondra le plus vite possible. Sur ce, câest la fin de cette vidĂ©o, on se retrouve trĂšs vite pour la prochaine, et dâici-là ⊠bon stream !
Crédit miniature : https://twitter.com/Zeneles


